Quản trị server hiệu quả không chỉ dừng lại ở việc cài đặt và vận hành. Bạn có bao giờ lo lắng về việc hệ thống có thể gặp sự cố bất ngờ, hiệu năng giảm sút mà không hề hay biết? Việc giám sát hệ thống liên tục chính là chìa khóa để đảm bảo mọi thứ luôn ổn định và an toàn. Nếu thiếu một công cụ giám sát chuyên nghiệp trên CentOS là gì, bạn sẽ khó lòng phát hiện sớm các vấn đề tiềm ẩn như CPU quá tải, rò rỉ bộ nhớ hay ổ cứng sắp đầy. Điều này có thể dẫn đến gián đoạn dịch vụ và ảnh hưởng trực tiếp đến người dùng cuối.
Đây chính là lúc Prometheus xuất hiện như một giải pháp cứu cánh. Prometheus là một hệ thống giám sát và cảnh báo mã nguồn mở mạnh mẽ, được thiết kế để thu thập và phân tích số liệu (metrics) theo thời gian thực. Với khả năng truy vấn linh hoạt và cơ chế cảnh báo thông minh, nó đã trở thành tiêu chuẩn vàng trong lĩnh vực giám sát hiện đại. Bài viết này sẽ hướng dẫn bạn chi tiết từ A đến Z, bao gồm cài đặt, cấu hình, sử dụng và tối ưu Prometheus trên CentOS 7 để bạn có thể làm chủ hoàn toàn hiệu năng hệ thống của mình.

Cài đặt Prometheus trên hệ điều hành CentOS 7
Để bắt đầu hành trình giám sát hệ thống, bước đầu tiên và quan trọng nhất là cài đặt Prometheus một cách chính xác. Quá trình này không quá phức tạp nếu bạn tuân thủ đúng các bước chuẩn bị và thực thi.
Chuẩn bị môi trường và các yêu cầu hệ thống
Trước khi cài đặt, hãy đảm bảo rằng môi trường CentOS 7 của bạn đã sẵn sàng. Đầu tiên, bạn cần kiểm tra phiên bản hệ điều hành để chắc chắn rằng các hướng dẫn sẽ tương thích. Bạn có thể thực hiện việc này bằng một lệnh đơn giản trong terminal.
Tiếp theo, hệ thống cần một vài gói phụ trợ để quá trình tải và giải nén diễn ra suôn sẻ. Chúng ta sẽ sử dụng trình quản lý gói CLI là gì để cài đặt các công cụ cần thiết như wget để tải file từ internet. Việc chuẩn bị kỹ lưỡng này giúp tránh các lỗi không đáng có trong các bước sau.
Tải và cài đặt Prometheus
Sau khi môi trường đã sẵn sàng, chúng ta sẽ tiến hành tải gói cài đặt chính thức từ trang chủ của Prometheus. Luôn sử dụng phiên bản ổn định mới nhất để đảm bảo hiệu suất và bảo mật. Quá trình này bao gồm việc tải về một file nén.

Khi đã tải về, bạn cần giải nén gói tin và di chuyển các file thực thi vào đúng thư mục hệ thống để có thể gọi lệnh từ bất kỳ đâu. Để tăng cường bảo mật, chúng ta sẽ tạo một người dùng hệ thống riêng cho Prometheus, giúp cô lập quyền và giảm thiểu rủi ro. Cuối cùng, việc thiết lập Prometheus như một dịch vụ (service) hệ thống sẽ giúp nó tự động khởi động cùng server và dễ dàng quản lý thông qua các lệnh Windows PowerShell là gì và CLI là gì.
Cấu hình Prometheus để thu thập và theo dõi số liệu hệ thống
Cài đặt thành công chỉ là bước khởi đầu. Trái tim của Prometheus nằm ở file cấu hình, nơi bạn định nghĩa những gì cần giám sát và cách thức thu thập dữ liệu. Cấu hình đúng đắn sẽ quyết định hiệu quả của toàn bộ hệ thống giám sát.
Tạo và chỉnh sửa file cấu hình prometheus.yml
File prometheus.yml là nơi bạn kiểm soát mọi hoạt động của Prometheus. Cấu trúc của file này khá đơn giản, bao gồm các khối lệnh để định nghĩa các thiết lập toàn cục và các “job” thu thập dữ liệu. Mỗi job sẽ có một hoặc nhiều “target” (mục tiêu), là các điểm cuối (endpoint) cung cấp số liệu mà Prometheus sẽ lấy về theo chu kỳ.
Ban đầu, chúng ta sẽ cấu hình một job đơn giản để Prometheus tự giám sát chính nó. Điều này giúp bạn xác thực rằng mọi thứ đang hoạt động bình thường. Sau đó, bạn có thể dễ dàng mở rộng file cấu hình để thêm các target khác như máy chủ web, cơ sở dữ liệu hay các ứng dụng khác.

Sử dụng Node Exporter để thu thập số liệu hệ thống
Prometheus cần một “exporter” để thu thập các số liệu từ hệ thống chủ. Phần mềm hệ thống là gì Node Exporter chính là công cụ phổ biến nhất cho nhiệm vụ này. Nó là một chương trình nhỏ chạy trên server CentOS 7 của bạn, có nhiệm vụ thu thập hàng trăm chỉ số về phần cứng và hệ điều hành như CPU, RAM, ổ đĩa, mạng, và nhiều hơn nữa.
Việc cài đặt Node Exporter cũng tương tự như Prometheus: tải về, giải nén và thiết lập nó như một dịch vụ hệ thống. Sau khi Node Exporter được khởi động, nó sẽ mở một cổng (mặc định là 9100) để cung cấp các số liệu. Bước cuối cùng là quay lại file prometheus.yml và thêm một job mới để Prometheus kết nối và lấy dữ liệu từ Node Exporter. Chỉ sau vài phút, bạn sẽ có được cái nhìn toàn diện về sức khỏe của server.
Sử dụng Prometheus để giám sát hiệu năng server
Khi dữ liệu đã được thu thập, đã đến lúc khai thác sức mạnh của Prometheus để theo dõi và phân tích hiệu năng. Giao diện web tích hợp của Prometheus cung cấp các công cụ cơ bản để bạn bắt đầu, nhưng khi kết hợp với Vmware là gì, khả năng trực quan hóa sẽ được nâng lên một tầm cao mới.
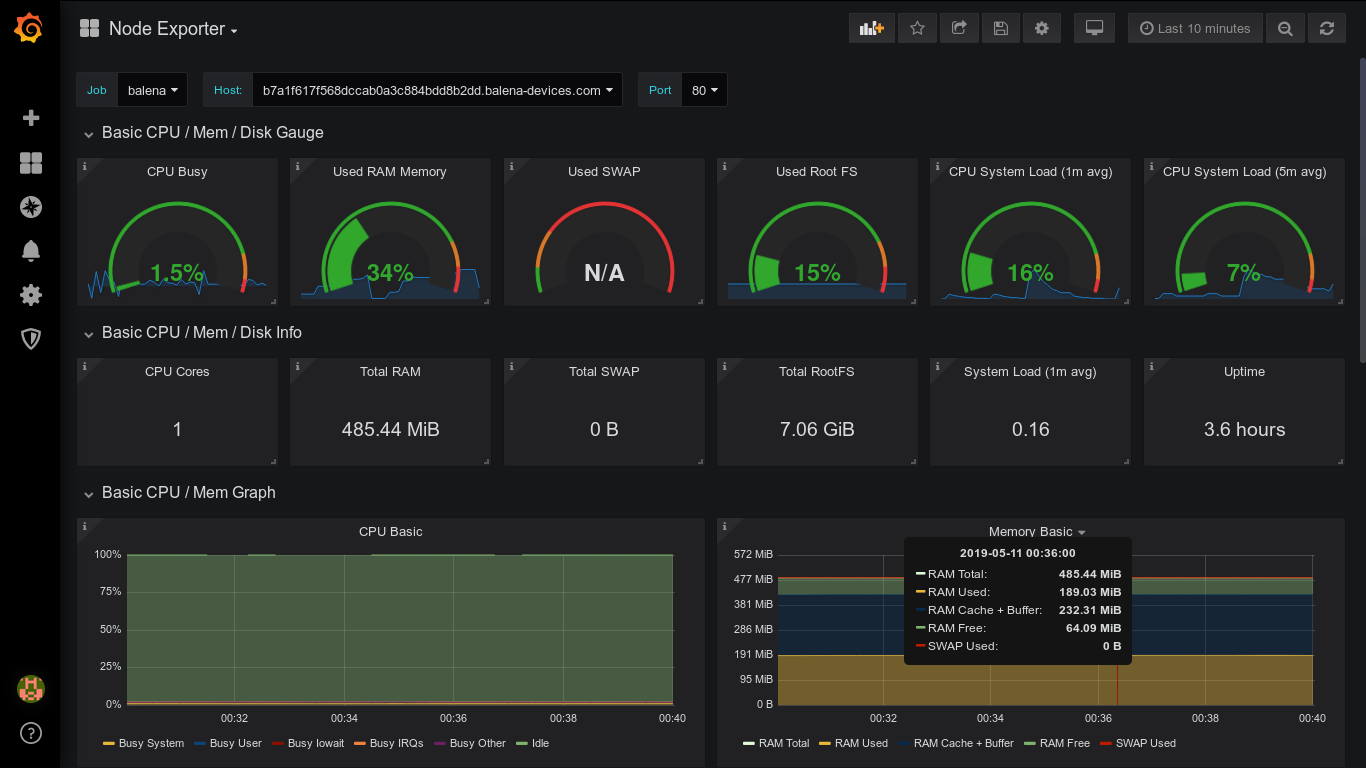
Giám sát các chỉ số cơ bản: CPU, RAM, ổ cứng
Các chỉ số quan trọng nhất mà mọi quản trị viên cần theo dõi là tình trạng sử dụng CPU, bộ nhớ RAM và dung lượng ổ cứng. Node Exporter cung cấp các metric chi tiết cho từng tài nguyên này. Ví dụ, bạn có thể theo dõi node_cpu_seconds_total để xem thời gian CPU ở các trạng thái khác nhau, hoặc node_memory_MemAvailable_bytes để biết dung lượng RAM còn trống.

Giao diện web của Prometheus cho phép bạn nhập các truy vấn bằng ngôn ngữ PromQL để xem dữ liệu dưới dạng bảng hoặc biểu đồ đơn giản. Đây là cách nhanh chóng để kiểm tra một chỉ số cụ thể hoặc gỡ lỗi khi có vấn đề. Việc làm quen với các metric chính và cách truy vấn chúng là kỹ năng nền tảng để giám sát hiệu quả.
Tích hợp Grafana để trực quan hóa số liệu
Mặc dù giao diện của Prometheus rất hữu ích cho việc truy vấn, nó không phải là công cụ lý tưởng để trực quan hóa dữ liệu một cách tổng thể. Đây là lúc Grafana tỏa sáng. Grafana là một nền tảng mã nguồn mở chuyên dùng để tạo các dashboard giám sát đẹp mắt và linh hoạt.
Lợi ích lớn nhất của việc tích hợp Grafana là khả năng kết hợp nhiều chỉ số từ Prometheus vào một giao diện duy nhất, giúp bạn có cái nhìn toàn cảnh về sức khỏe hệ thống. Bạn có thể dễ dàng kết nối Grafana với Prometheus như một nguồn dữ liệu, sau đó tạo các biểu đồ, đồng hồ đo và bảng biểu sinh động. Thậm chí, cộng đồng còn chia sẻ hàng ngàn dashboard mẫu, bạn chỉ cần nhập chúng vào và bắt đầu giám sát ngay lập tức.

Phân tích dữ liệu và tạo cảnh báo với Prometheus
Giám sát không chỉ là nhìn vào biểu đồ; nó còn là việc chủ động nhận được thông báo khi có sự cố. Prometheus cung cấp một hệ thống cảnh báo cực kỳ mạnh mẽ, cho phép bạn định nghĩa các ngưỡng nguy hiểm và tự động gửi thông báo đến đúng người, đúng kênh.
Xây dựng các biểu thức alert trong Prometheus
Cảnh báo trong Prometheus được định nghĩa dưới dạng các quy tắc (rules) trong một file cấu hình riêng. Mỗi quy tắc bao gồm một biểu thức PromQL để đánh giá tình trạng hệ thống. Nếu biểu thức đó trả về kết quả đúng trong một khoảng thời gian nhất định, cảnh báo sẽ được kích hoạt.
Ví dụ, bạn có thể tạo một quy tắc cảnh báo khi mức sử dụng CPU trung bình vượt quá 80% trong 5 phút. Bạn cũng có thể thêm các nhãn (labels) và chú thích (annotations) để cung cấp thêm thông tin chi tiết về cảnh báo, chẳng hạn như mức độ nghiêm trọng hoặc hướng dẫn khắc phục. Việc xây dựng các quy tắc cảnh báo chính xác giúp bạn phát hiện vấn đề trước khi chúng ảnh hưởng đến người dùng.

Triển khai Alertmanager để gửi thông báo
Khi một quy tắc cảnh báo được kích hoạt trong Prometheus, nó sẽ gửi cảnh báo đó đến một công cụ riêng gọi là Alertmanager. Vai trò của Alertmanager là xử lý các cảnh báo này một cách thông minh: nó có thể nhóm các cảnh báo tương tự lại với nhau, loại bỏ các cảnh báo trùng lặp và định tuyến chúng đến các kênh thông báo phù hợp.
Để thiết lập, bạn cần cài đặt Alertmanager và cấu hình file alertmanager.yml. Trong file này, bạn sẽ định nghĩa các “receiver” (người nhận), chẳng hạn như địa chỉ email, kênh Slack, hoặc một webhook tùy chỉnh. Sau đó, bạn cấu hình các quy tắc định tuyến để quyết định cảnh báo nào sẽ được gửi đến receiver nào. Hệ thống này giúp đảm bảo rằng đội ngũ của bạn nhận được thông báo quan trọng một cách kịp thời mà không bị làm phiền bởi những thông báo không cần thiết.
Các lưu ý và tối ưu khi sử dụng Prometheus trên CentOS 7
Vận hành một hệ thống giám sát hiệu quả không chỉ dừng lại ở việc cài đặt và cấu hình. Để Prometheus hoạt động ổn định và bền vững trên CentOS 7, bạn cần chú ý đến việc tối ưu hiệu suất và tăng cường bảo mật.
Tối ưu hiệu suất Prometheus trên server
Prometheus có thể tiêu tốn một lượng tài nguyên đáng kể, đặc biệt là khi bạn giám sát nhiều mục tiêu với tần suất cao. Một trong những cách đơn giản nhất để giảm tải là điều chỉnh tham số scrape_interval trong file cấu hình. Tăng khoảng thời gian giữa các lần lấy dữ liệu sẽ làm giảm gánh nặng cho cả Prometheus và các mục tiêu được giám sát.
Bên cạnh đó, việc quản lý không gian lưu trữ cũng rất quan trọng. Prometheus lưu trữ dữ liệu theo thời gian (time-series data), và dung lượng này có thể tăng lên nhanh chóng. Bạn nên thiết lập chính sách lưu giữ dữ liệu (retention policy) hợp lý để tự động xóa các dữ liệu cũ không còn cần thiết, giúp giải phóng không gian ổ đĩa và duy trì hiệu suất truy vấn.

Bảo mật và nâng cao độ ổn định
Bảo mật là yếu-tố-không-thể-bỏ-qua. Theo mặc định, các giao diện của Prometheus và Node Exporter không yêu cầu xác thực. Vì vậy, điều tối quan trọng là bạn phải sử dụng tường lửa (firewall) của CentOS là gì để giới hạn quyền truy cập vào các cổng dịch vụ (mặc định là 9090 cho Prometheus và 9100 cho Node Exporter). Chỉ cho phép các địa chỉ IP tin cậy kết nối đến chúng.
Để đảm bảo độ ổn định, hãy luôn giữ cho Prometheus và các exporter được cập nhật lên phiên bản mới nhất để nhận các bản vá lỗi và cải tiến hiệu năng. Đồng thời, tạo thói quen sao lưu định kỳ các file cấu hình quan trọng như prometheus.yml và các file quy tắc cảnh báo. Điều này sẽ giúp bạn phục hồi hệ thống nhanh chóng trong trường hợp có sự cố xảy ra. Tham khảo thêm hướng dẫn chi tiết về Backup là gì.
Các vấn đề thường gặp và cách khắc phục
Trong quá trình sử dụng Prometheus, bạn có thể sẽ gặp phải một số vấn đề phổ biến. Biết cách chẩn đoán và khắc phục chúng sẽ giúp bạn tiết kiệm rất nhiều thời gian và công sức.
Prometheus không thu thập được dữ liệu từ Node Exporter
Đây là một trong những lỗi phổ biến nhất khi mới thiết lập. Khi bạn thấy target của Node Exporter ở trạng thái “DOWN” trên giao diện Prometheus, hãy kiểm tra theo các bước sau. Đầu tiên, hãy chắc chắn rằng dịch vụ Node Exporter đang chạy trên server mục tiêu. Tiếp theo, kiểm tra xem tường lửa có đang chặn kết nối đến cổng 9100 hay không.
Nếu kết nối mạng không có vấn đề, hãy kiểm tra lại file prometheus.yml. Đảm bảo rằng địa chỉ IP và cổng của target đã được định nghĩa chính xác. Giao diện “Targets” trong Prometheus UI cũng cung cấp thông báo lỗi chi tiết, giúp bạn xác định nguyên nhân một cách nhanh chóng.

Cảnh báo không gửi đi hoặc bị trễ
Khi cảnh báo đã được kích hoạt trong Prometheus nhưng bạn không nhận được thông báo, vấn đề thường nằm ở Alertmanager. Hãy bắt đầu bằng việc kiểm tra log của Alertmanager để tìm các thông báo lỗi. Nguyên nhân có thể do cấu hình receiver không chính xác, ví dụ như sai thông tin máy chủ email hoặc webhook Slack.
Đồng thời, hãy đảm bảo rằng Prometheus có thể kết nối được với Alertmanager qua mạng và cấu hình địa chỉ Alertmanager trong Prometheus là đúng. Kiểm tra trạng thái của các cảnh báo trong cả giao diện Prometheus và Alertmanager sẽ cho bạn cái nhìn rõ ràng về luồng xử lý và giúp xác định điểm nghẽn nằm ở đâu.
Các best practices khi sử dụng Prometheus trên CentOS 7
Để khai thác tối đa tiềm năng của Prometheus và duy trì một hệ thống giám sát lành mạnh, việc áp dụng các phương pháp hay nhất (best practices) là vô cùng quan trọng. Dưới đây là những kinh nghiệm được đúc kết từ cộng đồng.
- Luôn sao lưu file cấu hình: Trước khi thực hiện bất kỳ thay đổi nào đối với
prometheus.ymlhoặc các file quy tắc, hãy tạo một bản sao lưu. Một lỗi cú pháp nhỏ cũng có thể khiến Prometheus ngừng hoạt động. Tham khảo thêm Backup là gì. - Chỉ thu thập metric cần thiết: Không phải lúc nào cũng cần thu thập tất cả các metric. Sử dụng các cơ chế lọc trong cấu hình để chỉ lấy những dữ liệu thực sự hữu ích, giúp tối ưu hóa việc sử dụng bộ nhớ và dung lượng lưu trữ.
- Sử dụng dashboard Grafana để giám sát trực quan: Đừng chỉ dựa vào giao diện gốc của Prometheus. Hãy đầu tư thời gian để xây dựng hoặc tùy chỉnh các dashboard trên Grafana. Một dashboard tốt sẽ cho bạn cái nhìn tổng quan về sức khỏe hệ thống chỉ trong vài giây. Xem thêm về Vmware là gì để hiểu về các giải pháp ảo hóa hỗ trợ quản lý hệ thống.
- Đặt cảnh báo hợp lý, tránh spam: Cảnh báo quá nhạy sẽ gây ra tình trạng “mệt mỏi vì cảnh báo”, khiến đội ngũ của bạn phớt lờ các thông báo quan trọng. Hãy thiết lập ngưỡng và thời gian chờ (
for) hợp lý để chỉ nhận cảnh báo khi thực sự có vấn đề. - Giữ hệ thống được cập nhật: Luôn theo dõi và cập nhật Prometheus, Node Exporter và Alertmanager lên các phiên bản mới nhất để tận hưởng các tính năng mới, cải thiện hiệu suất và vá các lỗ hổng bảo mật.
Kết luận
Qua hướng dẫn chi tiết này, có thể thấy Prometheus không chỉ là một công cụ mà là một giải pháp toàn diện, đóng vai trò xương sống trong việc quản lý và giám sát hiệu năng server CentOS 7. Từ việc thu thập số liệu chi tiết, trực quan hóa dữ liệu bằng Grafana, cho đến việc thiết lập hệ thống cảnh báo tự động với Alertmanager, Prometheus trang bị cho bạn mọi thứ cần thiết để chủ động kiểm soát hệ thống của mình. Việc áp dụng đúng các bước trong bài viết sẽ giúp bạn chuyển từ trạng thái phản ứng bị động sang quản lý chủ động, phát hiện và giải quyết sự cố trước khi chúng kịp gây ảnh hưởng.
Đừng dừng lại ở đây. Hãy bắt đầu triển khai ngay hôm nay để trải nghiệm sức mạnh của việc giám sát chuyên nghiệp. Bước tiếp theo trên hành trình của bạn có thể là khám phá sâu hơn về ngôn ngữ truy vấn PromQL, xây dựng những dashboard Grafana phức tạp hơn hoặc tinh chỉnh các quy tắc định tuyến cảnh báo trong Alertmanager để phù hợp với quy mô đội ngũ. Việc làm chủ những công cụ này sẽ giúp bạn tối ưu hóa hệ thống một cách hiệu quả và đảm bảo sự ổn định bền vững.